مميزات النظام
كل ما تحتاجه لإدارة مصنعك بذكاء
ماذا تغطي منصة DotSCADA؟
مراقبة الإنتاج
لوحات تشغيل، أوامر عمل، تطبيق عامل، وتنبيهات لحظية.
البيانات والتحليلات
بيانات الإنتاج، القراءات التشغيلية، التقارير، وتحليلات Aris.
الأجهزة والتكامل
نقاط القياس، أجهزة IoT، PLC، وDotSCADA Gateway.
الأمان والتشغيل
صلاحيات، تدقيق، تخزين محلي مؤقت، ومزامنة سحابية.
أي تحكم مباشر بمخرجات الماكينات يتم حسب متطلبات السلامة واعتماد التوصيلات الفنية في موقع العميل.
خريطة المصنع التفاعلية
محرر تفاعلي بالسحب والإفلات لتصميم خطوط الإنتاج بالكامل. يشمل الماكينات، نقاط العمالة، الخزانات، الخلاطات، والصمامات. ربط العناصر بخطوط ذكية (بيانات، حركة، أنابيب) مع أنيميشن لحظي. عرض رسوم بيانية للطاقة في الوقت الفعلي على كل ماكينة. مراقبة مخرجات الماكينات، وإتاحة التحكم الرقمي/التماثلي عند اعتماد متطلبات السلامة والتوصيلات الفنية. مشاركة مباشرة Live Share مع فريقك.

أوامر العمل
نظام إدارة أوامر عمل متكامل مع جدول مرن يضم أكثر من 12 عمود قابل للتخصيص. تعيين العمال والماكينات لكل أمر. حالات متعددة (قيد العمل، متوقف مؤقتاً، مكتمل). عدّ تلقائي للقطع المنتجة عبر الحساسات. تتبع الجودة (صالح/تالف) مع نسب الجودة. دعم 6 لغات (عربي، إنجليزي، بنغالي، أوردو، هندي، فلبيني) — كل عامل يستقبل الأوامر والإشعارات بلغته. إشعارات Telegram فورية للعمال. تصدير تقارير PDF.

تطبيق العامل
تطبيق موبايل مخصص للعمال لاستقبال أوامر العمل مباشرة. بدء وإيقاف واستئناف العمل بضغطة زر. تهيئة الماكينة قبل الإنتاج. Timeline موحّد يعرض مراحل العمل (تهيئة، قطع منتجة، توقفات). شريط القيم الفعلية من الحساسات. يدعم 6 لغات.

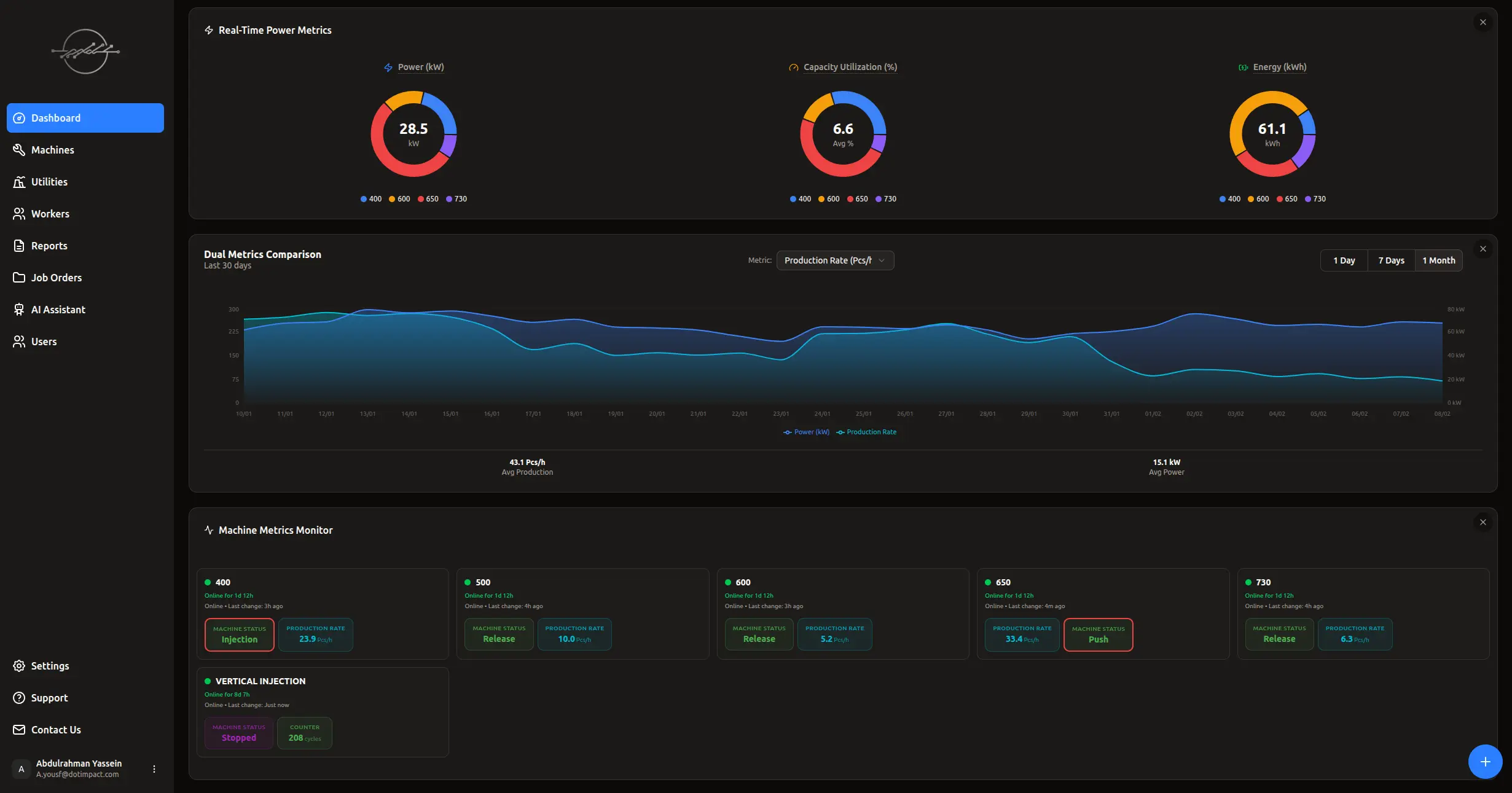
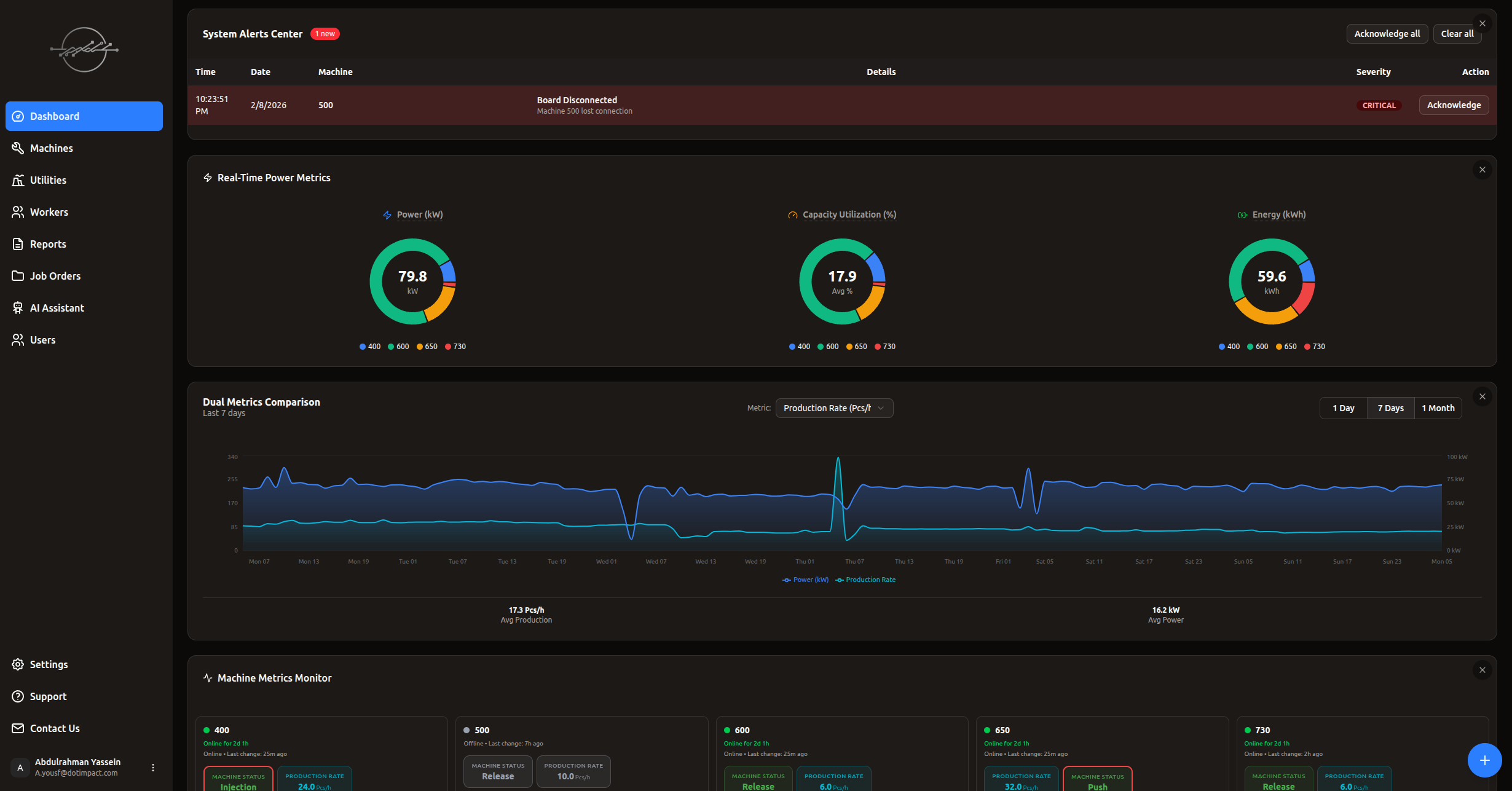
لوحة التحكم الذكية
لوحة تحكم تعمل بتقنية WebSocket بتحديث لحظي في الوقت الفعلي دون تحميل الصفحة. 3 رسوم بيانية دائرية (استهلاك الطاقة، معامل الحمل، الطاقة الكلية). مراقبة القراءات التشغيلية وقيم الماكينات لحظياً. يمكن تفعيل التحكم بالمخرجات الرقمية والتماثلية من اللوحة حسب اعتماد التوصيلات الفنية ومتطلبات السلامة. مركز تنبيهات متكامل. ويدجت أوامر العمل مدمج مباشرة.

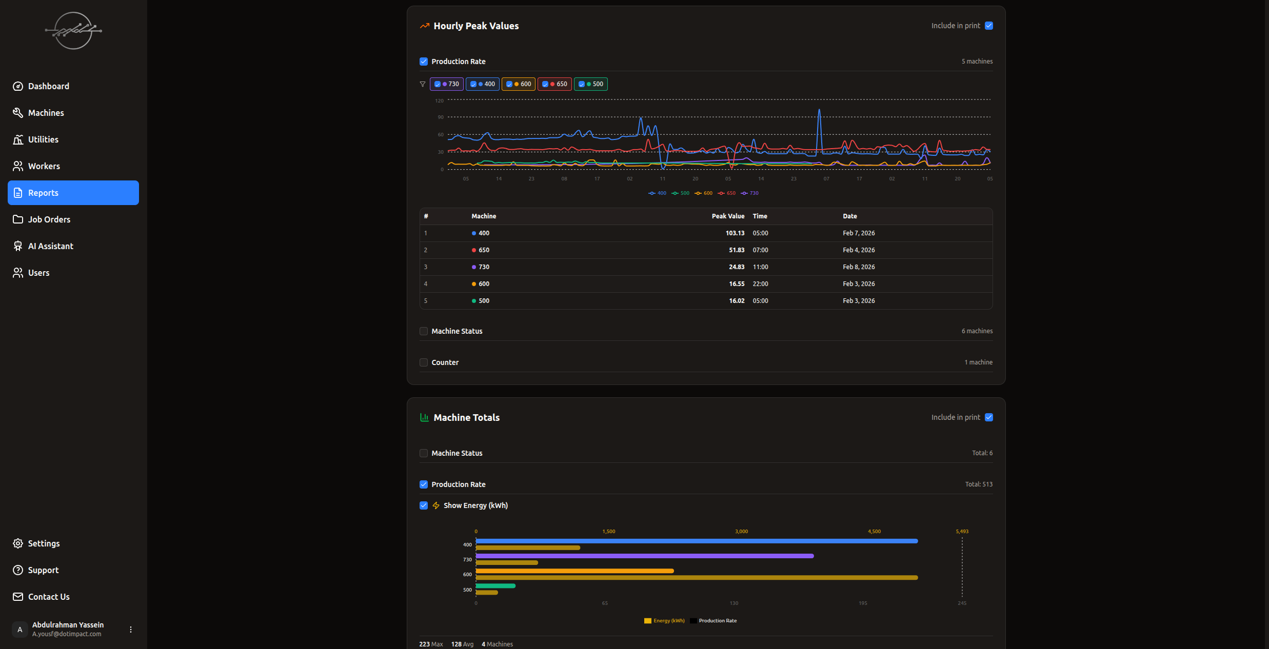
التقارير والتحليلات
تقارير شاملة تغطي كل جوانب الإنتاج: استهلاك الطاقة (kWh)، أعلى استهلاك Peak Demand، القيم الفعلية لحظياً وساعياً، مقارنة أداء الماكينات ببعضها (Bar Charts)، مقارنة الفترات الزمنية (هذا الشهر مقابل السابق)، تقارير الطاقة التفصيلية، ومقياس مزدوج Dual Metrics (قيمة + طاقة معاً). تصدير PDF مع اختيار الأقسام. فلاتر زمنية مرنة.

التحليلات الذكية (AI Chat)
مساعد ذكي يحلل بيانات مصنعك ويقدم توصيات عملية. اسأل أي سؤال عن بيانات الإنتاج واحصل على إجابات فورية. تحليل اتجاهات الإنتاج واكتشاف الأنماط المخفية. اقتراحات لتحسين الكفاءة وتقليل الهدر.

التنبيهات الذكية
تنبيهات فورية عند: انقطاع اتصال بورد، تسجيل قيمة Peak Demand جديدة، استعادة اتصال جهاز. ثلاثة مستويات (حرج، تحذير، معلومة). إشعارات متعددة القنوات عبر لوحة التحكم و Telegram. مركز تنبيهات موحد لمتابعة السجل.

كاميرات المراقبة
ربط كاميرات المراقبة بالموقع والماكينة مباشرة على خريطة المصنع. مشاهدة البث المباشر من داخل الـ Layout التفاعلي. مراقبة لحظية لجميع نقاط الإنتاج من مكان واحد.

أمان المؤسسات
نظام مصادقة QR Code مع Device Trust — صفر رسائل SMS بعد أول تسجيل دخول. 4 مستويات صلاحيات (مالك، مدير، مشغّل، مشاهد). جلسات دعم مؤقتة بكلمة مرور لمرة واحدة OTP. تشفير متقدم للبيانات. حماية Rate Limiting. تدقيق أمني شامل.

أجهزة IoT ذكية — تركيب سهل
بوردات مبنية على ESP32: SC08CH (8 منافذ) و SC16CH (16 منفذ) مع منافذ إدخال وإخراج للمراقبة والتحكم. تدعم الإخراج الرقمي والتماثلي وفق متطلبات السلامة والتوصيلات الفنية. تكامل مع PLC عبر بروتوكول Modbus RTU/TCP عند توفره — ويعمل أيضاً عبر الحساسات عند عدم توفر PLC. تُركّب بجانب الماكينة دون أي فك. اتصال WiFi. يتوفر Edge Server و DotSCADA Gateway للمصانع ذات الاتصال المحدود بالإنترنت. إعداد في الموقع وتحديثات Firmware عن بُعد (OTA).

لماذا DotSCADA؟
مقارنة عملية توضح كيف تتوفر القدرات عادة في أنظمة SCADA التقليدية والأنظمة المفتوحة أو المخصصة والمنصات السحابية مقارنة بـ DotSCADA.
| المعيار | Traditional SCADA Siemens WinCC · Wonderware AVEVA | أنظمة مفتوحة / مخصصة Node-RED · FUXA | Cloud SCADA Tulip · MachineMetrics | |
|---|---|---|---|---|
| التركيب والتشغيل | ||||
| سرعة التركيب | ||||
| تركيب بدون تعديل خطوط الإنتاج | جزئي | Non-invasive | ||
| يعمل بدون PLC | اختياري | |||
| تركيب ذاتي (plug & play) | فريق كامل | مطور / مكامل | استشاري | plug & play |
| العمليات اليومية | ||||
| إدارة أوامر العمل والإنتاج | add-on | بتطوير | مدمج | |
| تطبيق موبايل للعمال (6 لغات) | إنجليزي فقط | 6 لغات | ||
| حساب OEE تلقائياً | يدوي | بتخصيص | ||
| تنبيهات (SMS · Telegram · Email) | add-on | تطوير | Email فقط | الكل |
| تقارير ذكية تلقائية | قوالب | قوالب | AI-generated | |
| تتبع الإنتاج بالقطعة | يدوي | تطوير | محدود | تلقائي |
| تكامل الكاميرات للرؤية | منفصل | منفصل | محدود | مدمج |
| الذكاء والتحليلات | ||||
| AI مدمج للتحليل | add-on | محدود | Aris AI | |
| تعلّم AI خاص لكل ماكينة | Aris Engine | |||
| مستشار AI لتطوير وتقييم المصنع | Aris Advisor | |||
| خريطة بصرية تفاعلية للمصنع | ثابتة | تطوير | محدودة | Layout Pro |
| البنية التحتية | ||||
| استمرارية جمع البيانات عند انقطاع الإنترنت | محلي فقط | محلي فقط | سحابي فقط | Hybrid Gateway |
| سيادة البيانات | محلي | محلي | سحابي فقط | هجين مرن |
| تحديثات firmware تلقائية (OTA) | محدود | software فقط | OTA شامل | |
| إدارة مصانع متعددة (multi-site) | servers متعددة | تخصيص | dashboard واحد | |
| دعم فني عن بُعد | صعب | community | مدمج | |
| التكلفة والترخيص | ||||
| التكلفة الابتدائية | عالية جداً | متوسطة | متوسطة | منخفضة |
| نموذج الترخيص | لكل tag | لكل سيرفر | لكل مستخدم/شهر | لكل نقطة |
| مسؤولية الصيانة | فريقك | فريقك | الشركة | DotSCADA |
| تحديثات مستمرة (نظام · AI · تحليلات) طوال الاشتراك | ترقيات مدفوعة | community | أساسية فقط | شامل بدون تكلفة إضافية |
| الدعم والتكامل | ||||
| دعم عربي كامل | محدود | أساسي | ||
| وجود محلي في الخليج | شركاء | لا يوجد | السعودية | |
| تكامل ERP/MES | معقد | تطوير | API | جاهز |
